详细介绍
一、减温减压装置原理
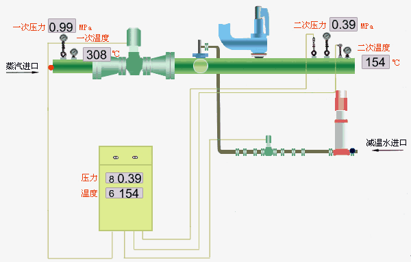
减温减压装置用来将高温蒸汽温度降低至用户所需的蒸汽参数,包括减温装置、减压装置、两部分。
佳信TP系列减温减压装置采用国外先进的技术设计而成,其独特的设计能满足生产工艺现场的需求:生产工艺现场一般要求负荷变化时,压力、温度保持稳定,保证下游用汽设备正常运转,避免出现质量事故。
减压装置是将高压蒸汽节流减压至用户所需压力的实现部分,由平衡式电动减压阀,压力传感器、多功能控制器及节流装置组成压力传感器安装在蒸汽管道的下游,实时监测减压后的蒸汽压力,PI(比例积分)模式调节阀门的开度。无论上游压力如何变化,下游负荷如何变化,下游蒸汽压力都保持稳定。
减温装置是蒸汽温度降低的实现部分,由减温本体、减温水系统构成,减温本体直接接入蒸汽管道。
减温水由水泵高压进入减温本体,通过喷嘴喷出雾化细小水珠,与过热蒸汽迅速混合、气化、吸收过热蒸汽的热能,降低过热蒸汽的温度。
原装进口专业设计的喷嘴采用不锈钢材质,内部装有旋转叶片,喷出的水珠强制有力,承螺旋运动,颗粒细小均匀,雾化效果显著。
根据下游温度传感器的反馈信号,控制系统PI模式调整水路调节阀,调整减温水水量,使蒸汽温度趋近设定值。
二、主要特点
Ø 减温探头直接插入蒸汽管道,结构紧凑,工艺精湛。
Ø 美国进口专用喷嘴,减温水喷出均匀实心圆锥体,雾化颗粒细小,最大颗粒300μ,承螺旋运动,有利于蒸汽吸收,有效避免汽蚀/闪蒸。
Ø 完全适合蒸汽流量变化的现场,蒸汽流量变化比达20:1。
Ø 减温器探头采用不锈钢材料,抗疲劳能力强,耐冲击,寿命长。
Ø 减温水调节阀、执行器德国原装进口,性能稳定,动作灵敏。
三、技术要求
★ 当蒸汽温度低于饱和蒸汽温度时,减温水将不再蒸发,我们建议减温后的蒸汽温度高于饱和蒸汽5℃的最小余量,以便得到干蒸汽。
★ 减温水为冷凝水或软化水,减温水压力高于蒸汽压力最小0.4MPa,使减温水达到了最佳雾化效果。
减温减压装置配备了功能完善的热控柜,可以对蒸汽的温度,压力、减温水泵等进行无人看守控制,能实现如下功能:
Ø 下游蒸汽温度自动控制
Ø 下游蒸汽压力自动控制
Ø 蒸汽高温报警
Ø 蒸汽高压报警
Ø 断电自动保护,关闭减压阀
Ø 减温水泵启停按钮
四、报警功能
多功能数字控制器具有完备的报警功能
Ø 温度上限报警
Ø 温度下限报警
Ø 压力上限报警
Ø 压力下限报警
五、特点
Ø 流线型设计,美观大方,标准GGD制作
Ø 原装进口西门子控制器,控制精度高、稳定可靠
Ø 可根据用户需要增加触摸显示屏
Ø 可根据用户需要增加通讯功能
Ø 结构紧凑、操作简单,完全实现“无人看守”功能
Ø 内部电器元件主要采用德国西门子、梅兰日兰,力求电气运行的可靠
六、防护等级
符合IP54标准,控制器可在恶劣的环境条件下工作
1.在流量10~100℃的范围内实现平稳调节;
2.出口蒸汽压力P2:调节精度不低于1.0级;
3.出口蒸汽温度T2:调节精度不低于1.5级;
4.噪音:正常运行中,在减温减压调节阀下游一米,同时距管道一米处,其噪音不大于80dBA。
七、执行标准
1.《减温减压装置技术条件》JB/T6323-92
2.《电站阀门技术条件》JB/T3595-93
3.《管路法兰 技术条件》JB/T74-94
4.《管路法兰 类型》JB/T74-94
5.《管法兰用石棉橡胶垫片》JB/T87-94
6.《凸面板式平焊钢制法兰》JB/T81-94

